第三次 2024-05-14T16:00:00Z
先是 caddy 挂了,我以为是程序跑飞了,其实不是,查日志看挂掉的原因是 OOM kill,就是被 D 了。
caddy 这个 go 程序挺优质的,基本不会跑飞。
后面我用 Restart=always 运行 caddy,则请求全转发到了 ruby,吃完全部资源,说明了:
discourse 容器里的反代 nginx 的 rate limit 毛用没有 ![]()
caddy 不抗 d
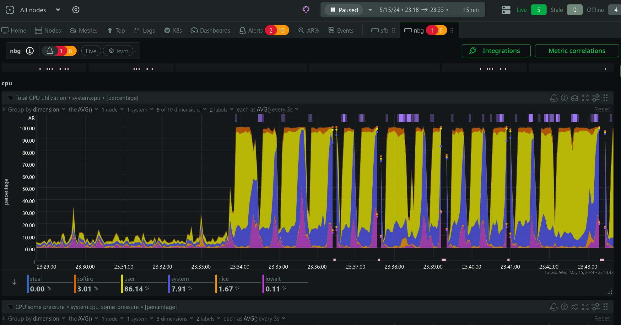
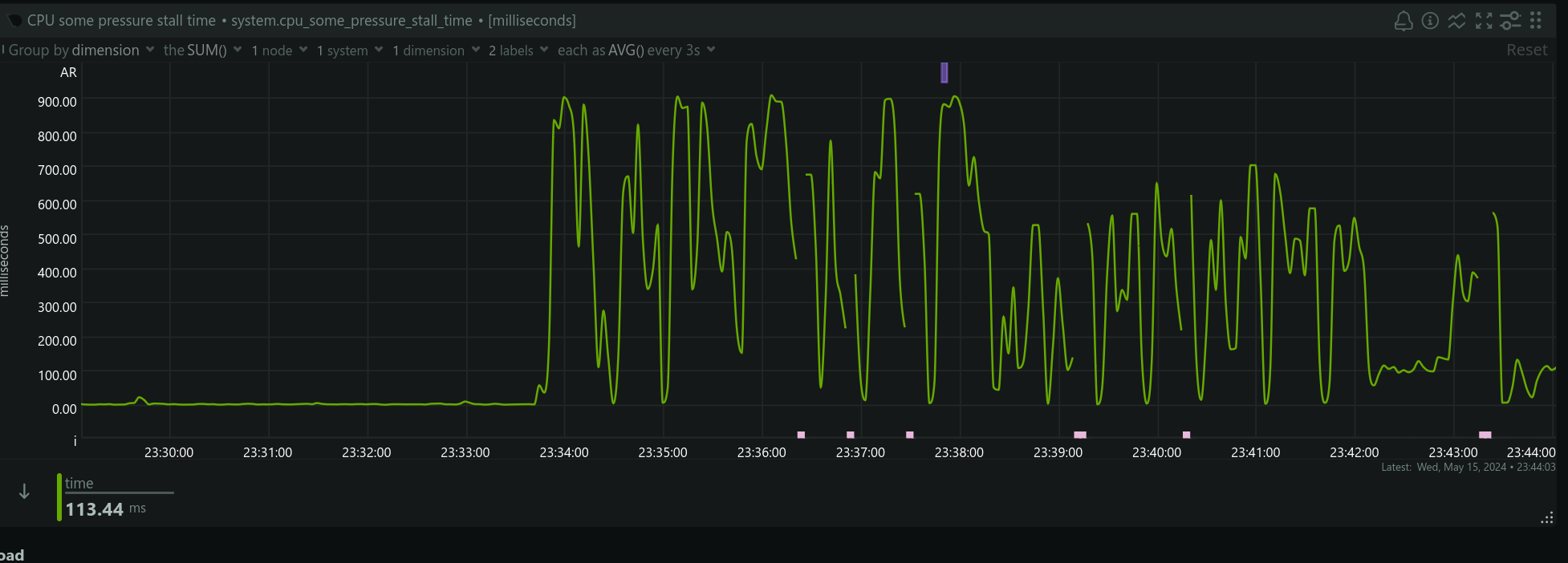
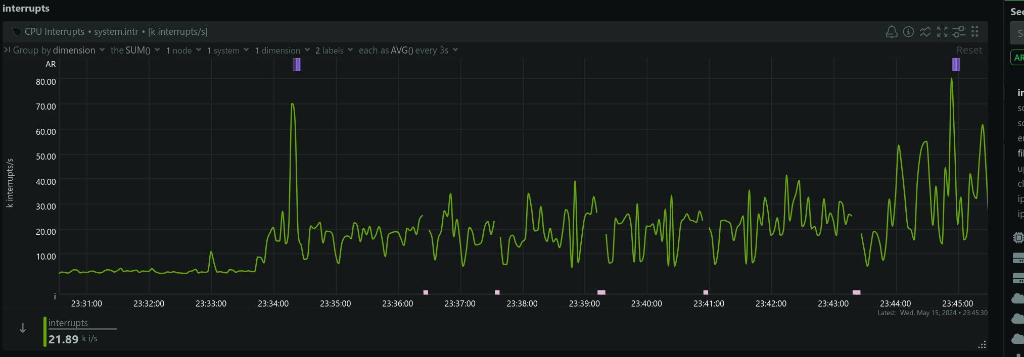
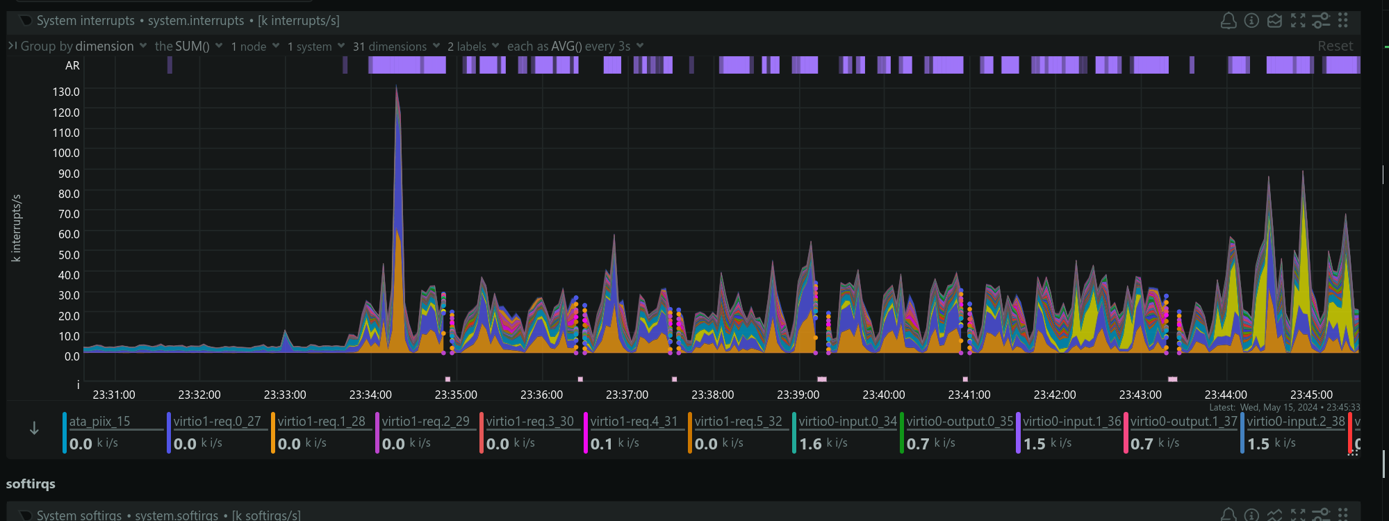
虽然我中途调整了 xjtu.app 仅仅 respond “交大門正在被网络攻击,攻击流量已结束”,这时候攻击流量仅在 caddy,导致 caddy 占用 560% 的 CPU(6 核占满),你甚至连“交大門正在被网络攻击”几个字都看不到。
攻击进行 de 断断续续,让我怀疑应该是有人在后面操作。
我只好关掉了 caddy,换用 CF Argo Tunnel 拉之后,这回轮到 cloudflared 负载达到 260% 了(这让我有点恐慌
),我只好在控制台打开了Under Attack Mode,这回需要人机验证了:
过了一小会负载正常了,也许是 CF 滤掉了流量,也许是攻击者休息一下打交去了
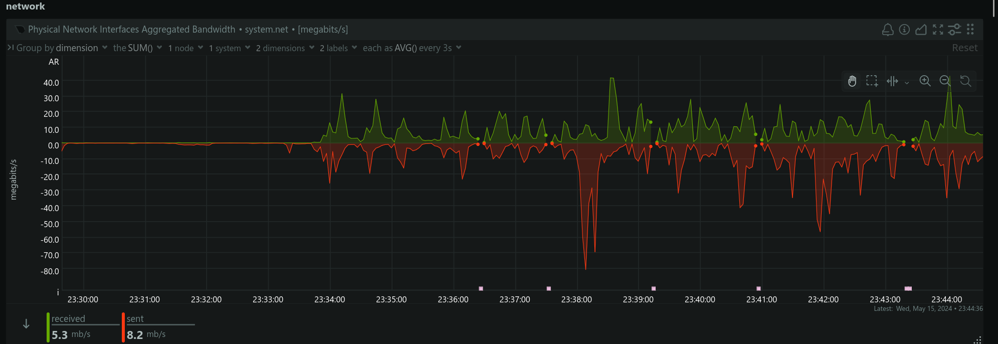
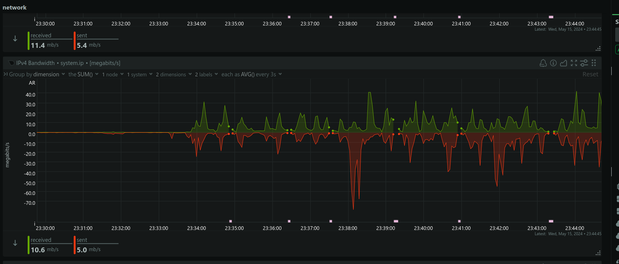
让我们看看这一波攻击的流量有多猛: 
看看 CF 的日志,是哪些 IP 在攻击呢?
对这些 IP 的攻击者,如果听得懂的话,我想说:谢谢你,因为有你让我第一次亲身应对 ddos,欢迎再来打,还是要多打,不要歇。
最后,超级感谢 CloudFlare 公司的网络服务
造福我这样的穷蛆。
服务器厂商除了 OVH 抗打,建站老老实实用 CF,不要抱有侥幸心理。NetCup 性价比虽全球独树一帜,但不抗打。NetCup root server 是杜甫,你要一直打,CPU 占满也不会被停机。所以最好能写个脚本监控状态,自动启停服务/更换线路/切换被 attack 级别。
之前 CloudFlare 公司有小可爱给我发邮件,问我个有空单独联系他们。我虽然没钱换付费套餐,但觉得非常荣幸。
您好,
我是 Cloudflare 的客户顾问 <redacted>,主要负责您的账户事宜。
我有留意到您的账号在 Cloudflare 上已经使用了一段时间,不知道您目前为止的使用体验如何?非常希望有机会跟您聊一下,为您提供一些有帮助的优化信息,可以在账户和相关配置方面以及业务调整方面能帮到您,让您有一个最佳的体验。
您可以添加我签名中的任何联系方式:
<redacted>
如果您方便的话,我真诚希望就账户和相关配置和您做个简单的沟通。如您平日业务繁忙,是否能麻烦您帮忙引荐一下其他负责技术方面的同事跟我对接。
期待您的回复,谢谢!
顺祝商祺!
可能以为我是 XJTU 的雇员,然而我是 one-man ![]()
美国公司就是会做生意,这种营销邮件不像某些公司那样谈钱,让你买买买、升级,CF 只是说:
我真诚希望就账户和相关配置和您做个简单的沟通。
让人觉得非常温馨,我要有钱了肯定会花钱的。
第一次 2024-05-10T16:00:00Z
Fri May 10 2024, 18:58:05 CEST
空心菜 1:04 am
刚才有点诡异
服务器,容器都没有重启,遇到 502 错误,突然高负载甚至 discourse 出现 extreme load 的横幅
第二次 2024-05-12T16:00:00Z
Mon May 13 2024, 03:47:59 CEST
空心菜 10:14 pm
我怀疑我们网站刚才是被 DDoS/CC 攻击了
空心菜 10:16 pm
刚才服务器压力巨大,我把唯一暴露在公网的 web 服务器 caddy 给停掉就好了
空心菜 10:18 pm
在我发现这个问题之后,停掉了 caddy,这段时间浏览器应该显示无法连接。我在这段时间配置了使用 cloudflare argo tunnel,通过 CF 网络访问本站,保证公网 443 端口没有东西
我昨天还怀疑可能是 Discourse 程序跑飞了,刚才我测试了重启 caddy 之后立马 cpu 占满,vnstat/iftop 看到异常的流量
好在我的服务器是 6C16G 独服,要是早先的 2C2G 恐怕 SSH 都用不了
空心菜 10:23 pm
从今天开始我将完全依赖 CloudFlare 的保护,至于网速应该没有多大影响,因为原来的服务器在德国,本来就不指望有大陆优化























